《国企》杂志社官网-品牌

品牌

订阅

【品牌】浙建数字数字化应用研发取得新进展 2项成果获软件著作权

分享到:

《国企》杂志融媒浙江讯(党建好故事  据浙建集团消息近日,浙建数字在推进数字化应用研发方面取得新进展,自主研发的通用成果评价系统、数智浙建项目经理工作台等2项成果获得软件著作权。

1 通用成果评价系统V1.0软著证书和数智浙建项目经理工作台系统V1.0软著证书

IMG_258 通用成果评价系统管理端界面

通用成果评价系统聚焦项目评审、赛事选拔、成果鉴定等评价场景,直击传统模式下“资料收集繁杂、标准解读不统一、流程把控不透明”等核心痛点,依托“管理端—组织端—用户端—专家端”四端协同,打通“活动配置—规则制定—报名征集—成果提交—专业评审—结果公示”六大核心环节,构建完整评价管理闭环。在功能应用上,系统支持活动动态定制、评分规则精细配置,实现报名信息一次采集多端复用、成果提交多版本管理;通过双盲评审规避人为干预,自动生成评审公示,全方位保障评价结果的公信力与透明度。

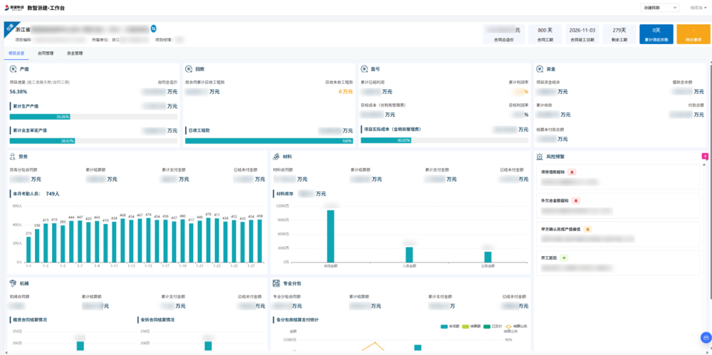
IMG_259 数智浙建项目经理工作台

数智浙建项目经理工作台以集约化界面整合项目管理全流程核心功能,实现数据可视化、操作便捷化,助力项目经理高效统筹各项工作。系统集成统一待办功能,实现项目岗位工作一站式处理,构建项目总览、合同管理、资金管理三大核心模块。项目总览作为核心数据中枢,全方位呈现产值、回款等多维度项目经济指标;合同管理模块覆盖多类合同场景,全维度展示合同信息、合同结算、支付记录等关键信息;资金管理模块实时展示资金动态等关键指标,集成PM系统功能,实现项目资金收支一站式管理,保障资金安全。

下一步,浙建数字将围绕集团转型发展总体部署,深耕技术研发,锚定“争当集团数字化先行者、创新转型先锋”目标,持续强化自身数字化、信息化服务能力,为集团转型升级提供更智能、更高效的数字化解决方案。

 

【关注分享】《国企》杂志(上下半月刊征订电话0571—86915636)并国企网及客户端、微信公众号等新媒体矩阵,是《国企》杂志融媒浙江红色引领,绿色发展的大平台。《国企》杂志创办于2006年,是全国党建研究会国有企业党建研究专业委员会唯一指定刊物,也是中国企业改革与发展研究会会刊,由国务院国资委批准并支持创办,要求杂志订阅到各个党支部。一直以来重点文章均被新华网、人民网、搜狐、新浪等主流央媒和大型门户网站转载。作为《国企》杂志融媒浙江大平台,正聚焦由中共中央总书记习近平在浙江工作时亲自谋划的”八八战略““千万工程”、国务院总理李强在答中外记者问时倡导的”四千精神“。以启动“共建融媒党建圆桌会”这一红色融媒平台,为推进共建联建、整合优势资源,启动创办“共建融媒党建圆桌会”会刊《红色好故事·诗乡》,拟优选若干家共建单位,并以“共建联建,赋能服务”形式,确认“圆桌会会长、轮值会长、会员与团体会员单位”资格,推进双方分享“增值套餐合作共赢”赋能模式文本签订落地。让各级党委、政府以及社会各界共同分享“强党建,促发展一一推进’八八战略‘和‘四千精神’以及‘千万工程’在国资民资与国企民企等社会各界共同支持下,取得浙江高质量发展中如“中国党建画院党建好故事创作研究中心(北京、浙江两地驻点办公)与宁夏分中心、杭州萧山区瓜沥镇大梅林蓝城乐居创作采风基地”“杭州龙岗故事观堂创作采风基地”走深做实,成果丰硕。

 

国企网-《国企》杂志社官网版权与免责声明:
  • ① 凡本网注明“来源:国企网或《国企》杂志”的所有作品,版权均属于国企网,未经本网授权不得转载、摘编或利用其它方式使用上述作品。已经本网授权使用作品的,应在授权范围内使用,并注明“来源:国企网”。违反上述声明者,本网将追究其相关法律责任。
  • ② 凡本网注明“来源:XXX(非国企网)”的作品,均转载自其它媒体,转载目的在于传递更多信息,并不代表本网赞同其观点和对其真实性负责。
  • ③ 如因作品内容、版权和其它问题需要同本网联系的,请在30日内进行。